안녕하세요.
그동안 감기와 차세대 업무로 인하여, 블로그 작성을 간만에 해봅니다.
금일 진행한 내용은 Hadoop/Kafka 등의 인스턴스를 띄워두었지만, 이 서비스들이 제대로 동작하고 있는지 얼마나 많은 리소스가 드는지를 대시보드로 보기 위해 진행하였습니다.
Docker-compose를 사용하였으며, 간단한 리소스들을 보여주는 용도만 사용하고 있습니다.
Mongodb Atlas와 Aws RDS를 Cloudwatch로 모니터링해보려고 하였으나, Exporter를 설치하지 않으면 대시보드를 구성할 수 없다는 점과 Cloudwatch는 pull할 때마다, 많은 비용이 발생된다고 하여 진행하지 못하였습니다.
그러면 Node 리소스를 대시보드로 구성해보겠습니다.
node_exporter
1
2
| $ brew install node_exporter
$ brew services start node_exporter
|
1
2
3
4
| $ wget https://github.com/prometheus/node_exporter/releases/download/v1.5.0/node_exporter-1.5.0.linux-amd64.tar.gz
$ tar xvfz node_exporter-*.*-amd64.tar.gz
$ cd node_exporter-*.*-amd64
$ ./node_exporter
|
1
2
3
4
5
6
7
8
9
10
11
12
13
14
15
16
17
18
19
20
| $ sudo vi /etc/systemd/system/node_exporter.service
[Unit]
Description=Node Exporter
Wants=network-online.target
After=network-online.target
[Service]
User=root
Group=root
Type=simple
# 실행 경로 추가
ExecStart=/home/ubuntu/node_exporter-1.5.0.linux-amd64/node_exporter
[Install]
WantedBy=multi-user.target
$ sudo systemctl daemon-reload
$ sudo systemctl enable node_exporter.service
$ sudo systemctl start node_exporter.service
|
Prometheus
1
2
| $ brew install prometheus
$ brew services start prometheus
|
- prometheus.yml 을 통한 정보 입력
1
| $ sudo vi /opt/homebrew/etc/prometheus.yml
|
1
2
3
4
5
6
7
| global:
scrape_interval: 15s
scrape_configs:
- job_name: "prometheus"
static_configs:
- targets: ["localhost:9100"]
|
1
2
| # restart
$ brew services restart prometheus
|
1
| $ docker run -p 9090:9090 -v /Users/andrew/dev/prometheus.yml:/etc/prometheus/prometheus.yml prom/prometheus
|
- docker-compose 구성
- docker-compose.yml
- prometheus.yml
1
2
3
4
5
6
7
8
9
10
11
12
13
14
15
16
17
| # docker-compose.yml
version: '3'
services:
prometheus:
image: prom/prometheus
container_name: prometheus
volumes:
- /Users/wclub/monitoring/prometheus.yml:/etc/prometheus/prometheus.yml
ports:
- 9090:9090
networks:
- prometheus-net
networks:
prometheus-net:
driver: bridge
|
1
2
3
4
5
6
7
8
9
10
11
12
13
14
15
16
17
18
19
20
21
22
23
24
| # prometheus.yml
global:
scrape_interval: 15s # Set the scrape interval to every 15 seconds. Default is every 1 minute.
evaluation_interval: 15s # Evaluate rules every 15 seconds. The default is every 1 minute.
# scrape_timeout is set to the global default (10s).
scrape_configs:
- job_name: 'node-exporter'
static_configs:
- targets: ['ip:port']
- job_name: 'kafka'
static_configs:
- targets: ['ip:port']
- job_name: 'local'
static_configs:
- targets: ['local:9100', 'host.docker.internal:9100']
- job_name: 'hadoop'
static_configs:
- targets: ['ip:port']
labels:
hadoop: 'master'
- job_name: 'redash'
static_configs:
- targets: ['ip:port']
|


Grafana
1
2
3
4
5
6
7
8
9
10
11
| grafana:
image: grafana/grafana
container_name: grafana
# user: admin:admin
ports:
- 3000:3000 # 접근 포트 설정 (컨테이너 외부:컨테이너 내부)
volumes:
- /Users/wclub/monitoring/grafana:/var/lib/grafana
restart: always
networks:
- prometheus-net
|
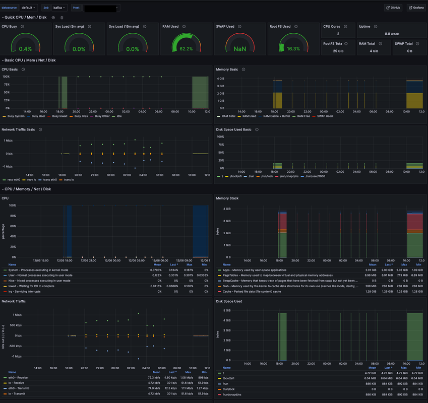
대시보드 구성하기
- node exporter 구성
- https://grafana.com/grafana/dashboards/1860-node-exporter-full/ 툴 가져와 사용

참조
- https://hippogrammer.tistory.com/258
- https://www.devkuma.com/docs/prometheus/docker-compose-install/